Spring Boot 4使用Opentelemetry OTLP协议快速集成Jaeger + Prometheus + loki 实现指标监控,链路追踪,日志聚合
效果图:




描述
在现代云原生架构中,可观测性不再是可选项,而是一项基本要求。你需要通过指标了解应用程序的运行情况,通过跟踪了解请求的流向,并通过日志了解应用程序的运行状态。
什么是Opentelemetry
OpenTelemetry(简称 OTel) 是一个开源的、厂商中立的 可观测性(Observability)框架和工具集,旨在统一和标准化应用程序的 指标(Metrics)、日志(Logs)和分布式追踪(Traces) 的生成、收集、处理与导出。
它由 Cloud Native Computing Foundation(CNCF) 托管,是目前云原生生态中最主流、最推荐的可观测性标准,被广泛用于微服务、Kubernetes、Serverless 等现代架构中。
为什么使用Jaeger,Prometheus
Jaeger官方描述与安装:https://www.jaegertracing.io/
prometheus官方描述与安装:https://prometheus.io/
Loki官方描述与安装:https://grafana.com/docs/loki/latest/
使用 Jaeger + Prometheus + Loki的组合,是构建现代云原生应用可观测性(Observability)体系中一种非常经典且高效的方案。它们分别专注于可观测性的不同维度,互补性强,尤其适合微服务、Kubernetes 等分布式系统环境。
Jaeger,Prometheus,Loki 原生支持OTLP协议,大大简化了配置流程,不需要中间转换,减少性能消耗
| 组件 | 聚焦领域 | 功能 |
|---|---|---|
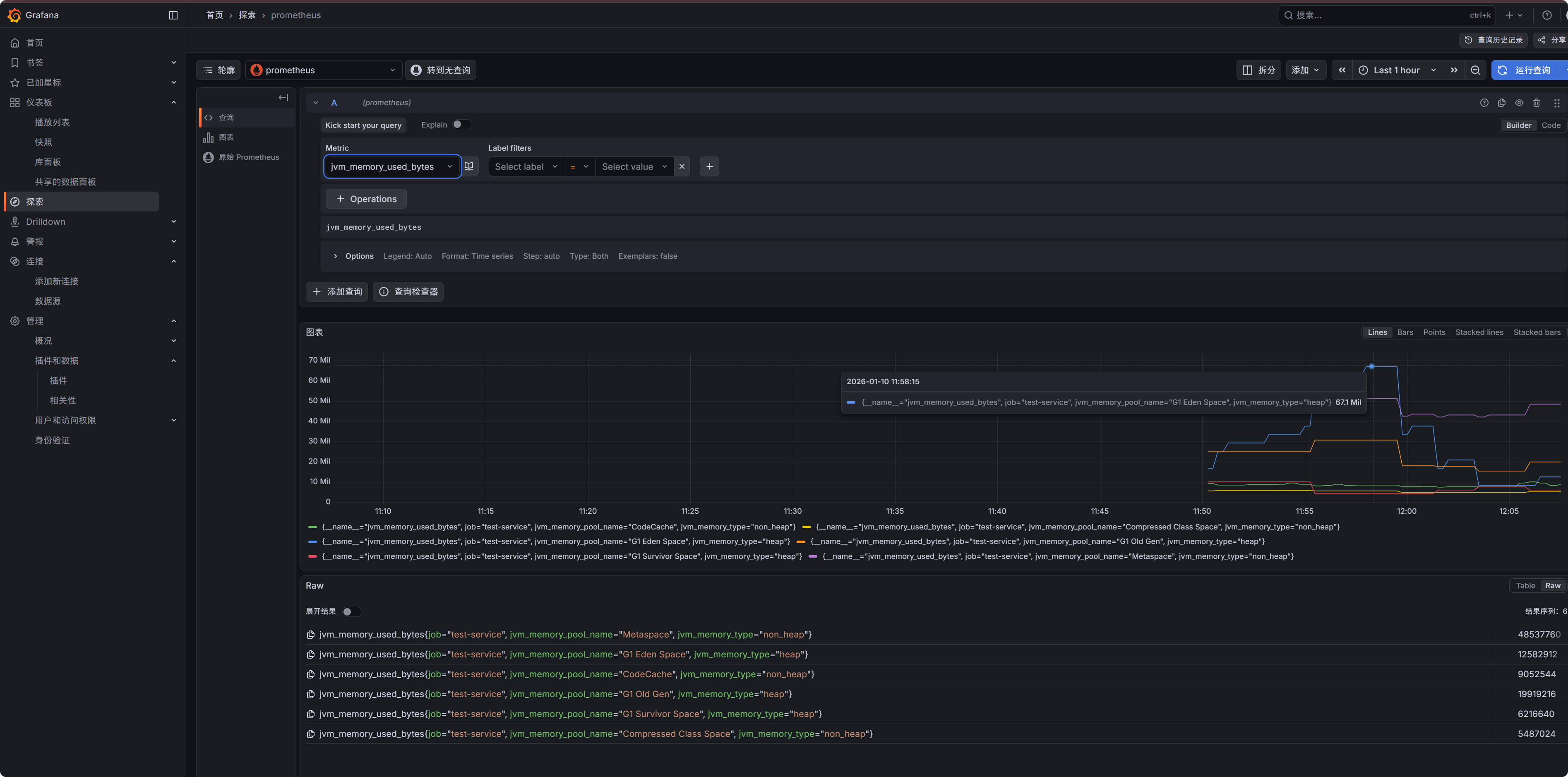
| Prometheus | 指标(Metrics) | 采集、存储、查询时间序列数据(如 CPU 使用率、请求速率、错误率、延迟分位数等) |
| Jaeger | 分布式追踪(Traces) | 记录单次请求在多个服务间的完整调用链路,分析性能瓶颈与依赖关系 |
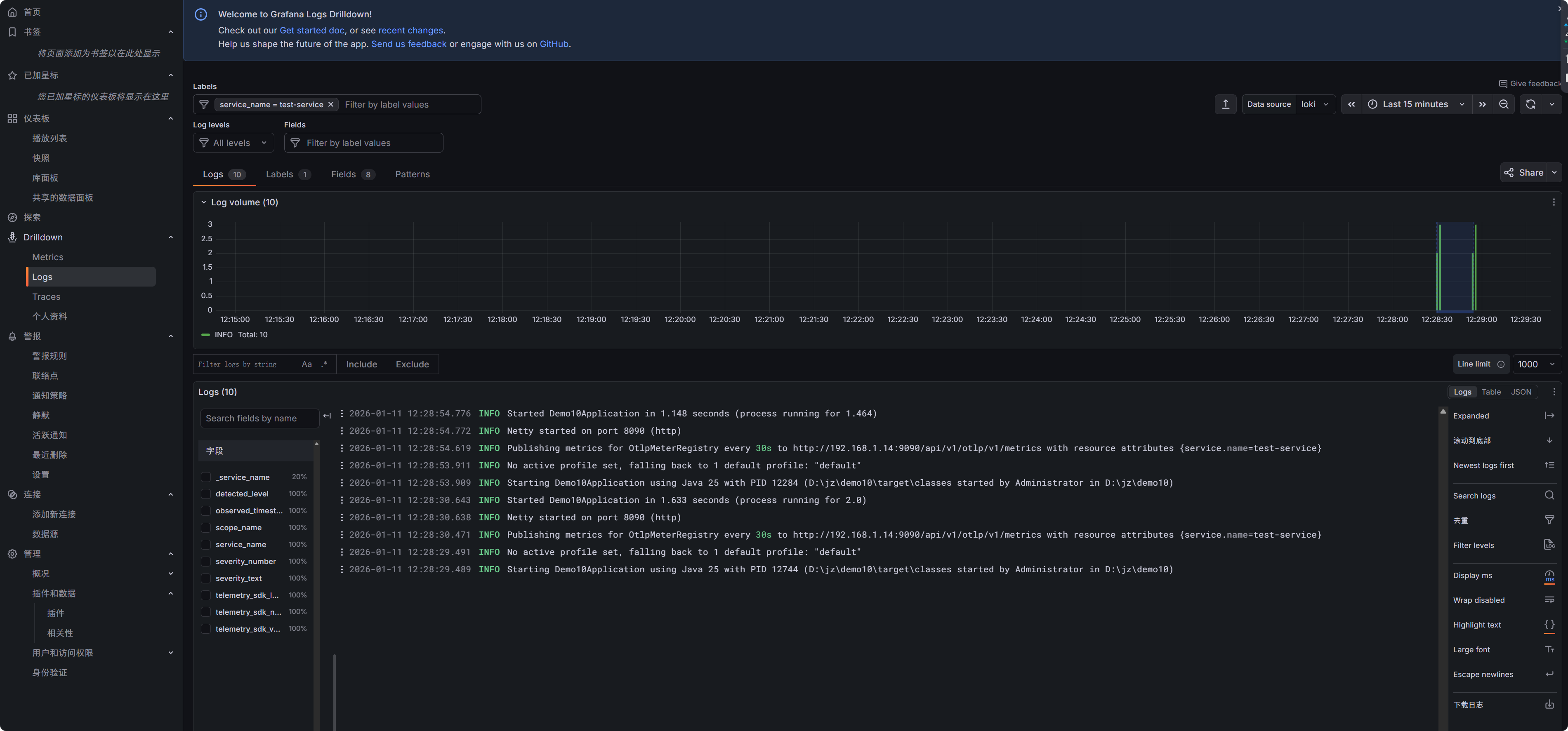
| Loki | 日志聚合(Logs) | 高效存储和查询日志,但不索引日志内容,而是基于标签(labels)进行索引,节省资源 |
并且加入Grafana + Loki,形成 “PLGJ” 栈(Prometheus + Loki + Grafana + Jaeger),成为 CNCF 推荐的云原生可观测性黄金组合。
使用 Spring 团队提供的 OpenTelemetry Spring Boot Starter
官方描述和文档:https://spring.io/blog/2025/11/18/opentelemetry-with-spring-boot
Spring Boot 4.0 通过官方 spring-boot-starter-opentelemetry 提供了 开箱即用、协议优先(OTLP)、与 Micrometer 深度集成 的 OpenTelemetry 支持。
开发者只需少量配置,即可实现 Metrics、Traces、Logs 三位一体的可观测性,且能灵活对接任意 OTel 兼容后端。
虽然日志集成仍需手动步骤,但整体体验已非常接近“无缝”
代码
pom
只需要spring-boot-starter-opentelemetry 就可以实现 Metrics + Traces + Logs三合一
<dependencies>
<dependency>
<groupId>org.springframework.boot</groupId>
<artifactId>spring-boot-starter-opentelemetry</artifactId>
</dependency>
<dependency>
<groupId>io.opentelemetry.instrumentation</groupId>
<artifactId>opentelemetry-logback-appender-1.0</artifactId>
<version>2.21.0-alpha</version>
</dependency>
<dependency>
<groupId>org.springframework.boot</groupId>
<artifactId>spring-boot-starter-webflux</artifactId>
</dependency>
</dependencies>
配置
使用Prometheus + Jaeger otlp协议来收集数据, 可以配置Loki 用来日志收集
Prometheus开启otlp协议需要额外配置一个参数
配置地址:https://prometheus.io/docs/guides/opentelemetry/#enable-the-otlp-receiver
server:
port: 8090
spring:
application:
name: test-service
management:
otlp:
metrics:
export:
url: http://localhost:9090/api/v1/otlp/v1/metrics #Prometheus otlp协议 http地址
step: 30s
opentelemetry:
tracing:
export:
otlp:
endpoint: http://localhost:4317/v1/traces #Jaeger otlp协议 grpc地址
transport: grpc
# endpoint: http://localhost:4318/v1/traces
# transport: http
logging:
export:
otlp:
endpoint: http://localhost:3100/otlp/v1/logs #Loki otlp协议 http地址
采集配置
@Configuration(proxyBeanMethods = false)
public class OpenTelemetryConfiguration {
@Bean
OpenTelemetryServerRequestObservationConvention openTelemetryServerRequestObservationConvention() {
return new OpenTelemetryServerRequestObservationConvention();
}
@Bean
OpenTelemetryJvmCpuMeterConventions openTelemetryJvmCpuMeterConventions() {
return new OpenTelemetryJvmCpuMeterConventions(Tags.empty());
}
@Bean
ProcessorMetrics processorMetrics() {
return new ProcessorMetrics(List.of(), new OpenTelemetryJvmCpuMeterConventions(Tags.empty()));
}
@Bean
JvmMemoryMetrics jvmMemoryMetrics() {
return new JvmMemoryMetrics(List.of(), new OpenTelemetryJvmMemoryMeterConventions(Tags.empty()));
}
@Bean
JvmThreadMetrics jvmThreadMetrics() {
return new JvmThreadMetrics(List.of(), new OpenTelemetryJvmThreadMeterConventions(Tags.empty()));
}
@Bean
ClassLoaderMetrics classLoaderMetrics() {
return new ClassLoaderMetrics(new OpenTelemetryJvmClassLoadingMeterConventions());
}
}
日志配置
- 创建 src/main/resources/logback-spring.xml:
<?xml version="1.0" encoding="UTF-8"?>
<configuration>
<include resource="org/springframework/boot/logging/logback/base.xml"/>
<appender name="OTEL" class="io.opentelemetry.instrumentation.logback.appender.v1_0.OpenTelemetryAppender">
</appender>
<root level="INFO">
<appender-ref ref="CONSOLE"/>
<appender-ref ref="OTEL"/>
</root>
</configuration>
- 配置
@Component
class InstallOpenTelemetryAppender implements InitializingBean {
private final OpenTelemetry openTelemetry;
InstallOpenTelemetryAppender(OpenTelemetry openTelemetry) {
this.openTelemetry = openTelemetry;
}
@Override
public void afterPropertiesSet() {
OpenTelemetryAppender.install(this.openTelemetry);
}
}
@Component
class TraceIdFilter implements WebFilter {
private final Tracer tracer;
TraceIdFilter(Tracer tracer) {
this.tracer = tracer;
}
@Override
public Mono<Void> filter(ServerWebExchange exchange, WebFilterChain chain) {
String traceId = getTraceId();
if (traceId != null) {
exchange.getRequest().mutate()
.header("X-Trace-Id", traceId)
.build();
}
return chain.filter(exchange);
}
private @Nullable String getTraceId() {
TraceContext context = this.tracer.currentTraceContext().context();
return context != null ? context.traceId() : null;
}
}
实现一个接口
@RestController
public class TestController {
@GetMapping("/test")
public Mono<String> test() {
return Mono.just("Hello World!");
}
}
运行一下接口

运行之后,在Grafana中就可以看到相关的结果了


微信
支付宝